안녕하세요~ 레이군 입니다.
요즘....가스비 때문에 여러 말들이 나오고 있고, 겨울이다 보니 부담이 어마어마 한데요...
작년 1월 중순쯤, 보일러를 IoT에 편입시키기 위한 작업을 진행하였고
1~2월은 캘리브레이션 기간으로 생각해서 포기하고, 올해 가시적인 성과가 나오는것 같아 공유 해보려 합니다.
저희집은 평소에 보일러 가동을 거의 안 하는 집 입니다.
안 해도 19도 이하로 떨어지는 경우가 거의 없어서, 그럴때만 잠깐 돌려주는 정도로 지냈는데...
작년 겨울부터는 약간 따시게 지내는게 좋겠다고 하여, 21도 정도를 목표로 가동을 했습니다.
문제는 공기가 따셔질정도가 되면 이미 바닥온도는 그 이상이라... 적당한 시점에 끄는게 쉽지 않았습니다.
보일러도 구형보일러라 기온 베이스 제어가 아니라 온수온도 설정형이라 최저로 맞춰도 너무 더워요..
그래서 보일러 제어기들을 알아보다가 지원되지 않는다 하여 결국 자작을 했네요..
목표
거실온도 기준 21~22도 유지
집 정보
서울 구형 아파트, 동남향, 위/아래/양옆 집 있음, 베란다 확장x, 거실 커튼 x, 도시가스 개별난방(벨브제어x)
저층이라 15시 정도면 해가 잘 안들어옴
측정장비
외부온도 : 네이버 날씨 - nowtemp
가실, 안방 온도 : dht-22 센서 + wemos mini d1 + espeasy 자작센서(중간에 esphome으로 펌웨어 변경)
제어장비
구형 보일러 + zigbee 릴레이를 활용한 접점제어 + SmartThermostat PID 컨트롤 커스텀 컴포넌트
온도 기준장비 - 거실에 설치된 시하스 공기질 측정기 온도데이터
난방제어를 위해 PID컨트롤을 공부하고 있는데.. : 네이버블로그 (naver.com)
현재 SmartThermostat 설정값
min_cycle_duration: 00:05:00 # 보일러 가동 -> 더운물이 난방배관 한바퀴 돌아 환수까지 약 4분 걸려서 5분으로 설정
kp: 40
ki: 0.01
kd: 2500
ke: 0.2
pwm: 00:30:00


작년과 올해 동일 날짜의 가스요금 청구 내역 입니다.
작년 2월 청구(12월 20~1월 19 사용분) 이 대박이군요...어우...


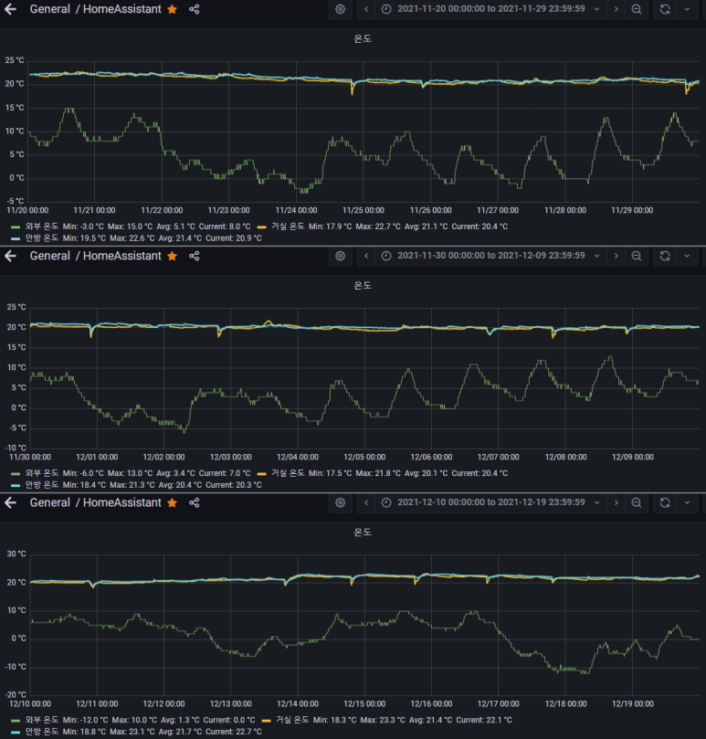
2021.11.20~2021.12.19 까지의 온도데이터 입니다.
위 3장인 10일단위, 아래껀 1달치 입니다.
날짜 설정은 도시가스 요금 청구서 기준일자로 잘랐습니다.
외부온도 -12~15도 였으며, 평균 3.3도 이고 거실은 17.5~23.3도, 평균 20.8도 입니다.
이 기간동안 가스 사용량은 31㎥ / 청구요금은 21,850원 입니다.


2021.12.20~2022.1.19 까지의 온도데이터 입니다.
마찬가지로 위 3장인 10일단위, 아래껀 1달치 입니다.
청구서 기준으로 하니 12월이 31일 까지라 첫장이 11일 단위가 되었네요.
외부온도 -17~11도 였으며, 평균 -3.6도 이고 거실은 17.5~22.6도, 평균 21.0도 입니다.
이 기간동안 가스 사용량은 84㎥ / 청구요금은 57,600원 입니다.
외부 평균기온이 7도 정도 낮아지면서 가스 사용량이 폭증했군요.
보일러의 IoT편입은 1월 15일경 진행 되었고, 이후 PID 컨트롤의 시작은 17일 정도 입니다.
PID 값 설정을 위해 오버슛이 몇번 되면서 해당 시점부터 약간 평균온도가 올라갔네요.
이때 가스 사용량이 좀 늘었겠지만, 그 부분 감안해도 사용량이 상당히 올라갔습니다.


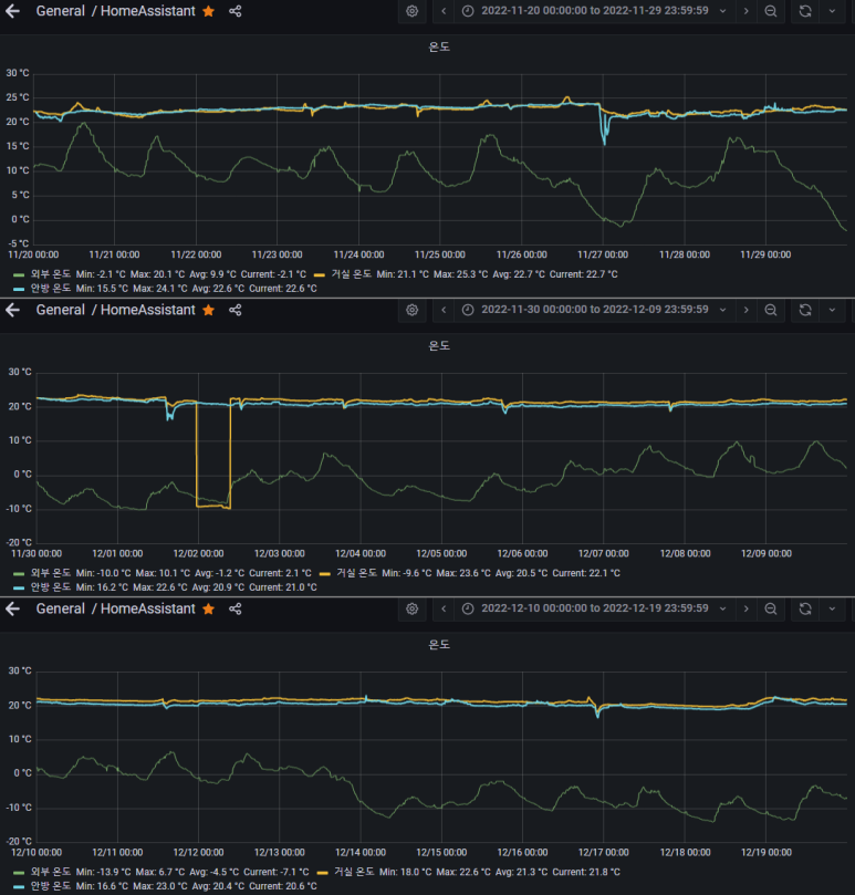
2022.11.20~2022.12.19 까지의 온도데이터 입니다.
중간에 거실온도가 바닥을 쳤는데, 이때 espeasy 센서쪽 문제로 인해 일부 데이터가 누락되었습니다.
그래서 이번 데이터는 거실 최저온도는 제외하겠습니다.
평균 데이터가 좀 낮아지긴 하겠지만, 크게 영향을 줄만한 기간이 아니어서 평균은 그냥 쓸게요.
외부온도 -13.9~20.1(작년 -12~15)도 였으며, 평균 1.4(작년 3.3)도 이고
거실 최고온도는 24.1(작년 17.5~23.3)도, 평균 21.5(작년 20.8)도 입니다.
좀 더 늦게 추워지고, 더 추워져서 평균기온이 1.9도 정도 내려갔고, 거실 평균기온은 0.7도 정도 올랐습니다.
이 기간동안 가스 사용량은 28(작년 31)㎥ / 청구요금은 26,980(작년 21,850)원 입니다.
사용량은 10% 가량 줄었는데, 청구요금은 20% 넘게 올랐군요... 에너지 단위 가격 상승분이...어우...


2022.12.20~2023.1.19 까지의 온도데이터 입니다.
외부온도 -15.7~11.8(작년 -17~11)도 였으며, 평균 -2.3(작년 -3.6)도 이고
거실 온도는 18.4~23.4(작년 17.5~22.6)도, 평균 21.7(작년 21.0)도 입니다.
큰 추위가 없어서인지 평균기온이 1.3도 가량 올고, 거실 0.7도 정도 올랐습니다.
(큰 추위는 이 기간 이후에 와서... 다음달 데이터에 반영될 예정입니다)
이 기간동안 가스 사용량은 55(작년 84)㎥ / 청구요금은 52,340(작년 57,600)원 입니다.
사용량을 35% 줄였더니 요금이 10% 정도 줄었군요...

일요일 환기를 위해 문을 열어두니 18도 초반까지 온도가 떨어지고
급격한 온도감소를 확인하여 바로 보일러 풀가동을 했네요.
이후 온도 상승곡선을 반영해서 가동 시간을 줄여나가 적당한 온도가 되었을때 가동을 중지했습니다.
SmartThermostat의 설정온도는 20.6도 이며, 이정도로 해두면 거실 기온이 21도 근처를 유지하더라구요.
아무래도 온돌방식의 특성상 온도 상승이 늦게 반영되는게 있어서 그런듯 합니다.
PID값을 적당히 만져준 뒤로, 보일러 관련은 아예 건드린적이 없이 그대로 두고 있습니다.
따로 자동화를 짠것도 아니고, 말 그대로 아무것도 안 하고 있는데 알아서 잘 유지해주고 있네요...
환기하면 보일러를 끌까? 라는 생각도 해봤는데, 어차피 환기는 30분 이내이고 온도 상승에 걸리는 시간을 고려하면
환기 중간에 보일러가 켜지면 적당히 빠르게 올라가고 낭비도 적어질것 같아 그냥 두고있네요..
(환기는 이산화탄소 농도를 베이스로 해서, 450ppm 아래로 떨어지면 스피커로 노티가 옵니다. 대충 25분 걸리네요)
'SmartHome. IoT > SmartHome 팁' 카테고리의 다른 글
| 버튼 / 릴레이 / 전등스위치 / 이너릴레이의 개념. (0) | 2022.11.16 |
|---|---|
| [정보]전등 스위치용 중성선, 콘센트에서 끌어도 되나요? (2) | 2022.10.28 |
| HomeAssistant를 처음 시작할때 어려운 이유들... (0) | 2022.07.08 |
| Zigbee는 역시 전파 간섭에 취약하네요.. (0) | 2022.07.04 |
| HA용 TTS 4종 비교 (0) | 2022.06.29 |